Работа климата. Хитрый вопрос по электрике =)

Модераторы: Бармаглот, тах, Анатолий Васильев, Gamlet

Ответить
Аватара пользователя
Urik
Капитан
Сообщения: 141
Зарегистрирован: 25 мар 2007 19:41
Автомобиль: Nissan MAXIMA A32, 1996, 2 литра, МКПП, 290 тысяч, Volvo S60 '08, 2.4л, 170 л.с.
Откуда: Москва, Нижний Новгород
Контактная информация:

Работа климата. Хитрый вопрос по электрике =)

Сообщение Urik »

Всем привет!
Люди, кто понимает в электрике, помогите. Не могу разобраться в схемах.
Проблема вот в чем. Постоянно работает компрессор кондея. Независимо от того, включен он на панели климат контроля или нет. Можно вообще выключить панель, компрессор все равно молотит.
Разобрал приборную панель, сбросил с панели климата разьем, все равно работает.
Ездил к официалам. Мастер сказал, что на комп приходит постоянная команда на включение компрессора, что он и делает. Его вердикт проводка. Я ее всю проинспектировал, нигде визуально проблем нет.
Прозвонил тестером разьем климата. Два проводка (не помню какие именно =) ) имеют между собой кз, но они ли это? Это может быть какой нибудь датчик.
В схеме, которую скачал, ничего не понял.
Так вот, какие провода (по цветовой раскраске) отвечают за включение компрессора. Куда приходять провода под капотом? Где вообще может быть засада? Все остальное в климате работает отлично.
Но как блин мне продиагностировать?
Помогите плиз. Не менять же весь жгут.
Аватара пользователя
Urik
Капитан
Сообщения: 141
Зарегистрирован: 25 мар 2007 19:41
Автомобиль: Nissan MAXIMA A32, 1996, 2 литра, МКПП, 290 тысяч, Volvo S60 '08, 2.4л, 170 л.с.
Откуда: Москва, Нижний Новгород
Контактная информация:

Сообщение Urik »

Блин. Народ, ну помогите кто нибудь! :!:
Чего делать то? Куда тестером тыкать? Где напряжение мерить? :( :( :(
Аватара пользователя
allert
Маршал
Сообщения: 9285
Зарегистрирован: 04 апр 2006 23:24
Автомобиль: 32 QX 99г. мкпп vq20 ,Teana J32 vq25 11г., Almera B10 акпп 06г.,Teana J32 vq25 13г.
Откуда: Москва
Контактная информация:

Сообщение allert »

Urik, Реле включения проверял - слева под капотом - может оно залипло?
Жизнь покажет...
Аватара пользователя
Trusishka
Соавтор сайта
Сообщения: 1227
Зарегистрирован: 06 авг 2004 15:15
Автомобиль: Maxima A32 99г 2L черная
Откуда: Московская область г.Раменское
Контактная информация:

Сообщение Trusishka »

Ну начинай с электромуфты, приходит ли на нее напряжение или она залипла, потом реле тоже может залипло, потом по мануалу находишь ножку на панели климата откуда выходит сигнал на релюшку и уже на плате ковыряйся.
Аватара пользователя
Zasha
Майор
Сообщения: 200
Зарегистрирован: 30 окт 2006 13:47
Автомобиль: Maxima 3.0 A33 Black
Откуда: Москва

Кондей

Сообщение Zasha »

Может поможет
Вложения
Resize of Resize of Resize of Rotation of 1.jpg
Аватара пользователя
Urik
Капитан
Сообщения: 141
Зарегистрирован: 25 мар 2007 19:41
Автомобиль: Nissan MAXIMA A32, 1996, 2 литра, МКПП, 290 тысяч, Volvo S60 '08, 2.4л, 170 л.с.
Откуда: Москва, Нижний Новгород
Контактная информация:

Сообщение Urik »

Ну начинай с электромуфты, приходит ли на нее напряжение или она залипла, потом реле тоже может залипло, потом по мануалу находишь ножку на панели климата откуда выходит сигнал на релюшку и уже на плате ковыряйся.
Это все работает. Потому что если разомкнуть контакт датчика пониженного давления фреона кондей вырубается(так собственнопока и выключаю :oops: )
Zasha, спасибо за схему, буду разбираться.
Аватара пользователя
Urik
Капитан
Сообщения: 141
Зарегистрирован: 25 мар 2007 19:41
Автомобиль: Nissan MAXIMA A32, 1996, 2 литра, МКПП, 290 тысяч, Volvo S60 '08, 2.4л, 170 л.с.
Откуда: Москва, Нижний Новгород
Контактная информация:

Сообщение Urik »

Блин. Опять ничего не понятно. Цвета проводов нет, откуда контакт идет нет.
КТО РАЗБИРАЕТСЯ В СХЕМАХ!!!! КАКИЕ ПРОВОДА ОТВЕЧАЮТ ЗА ВКЛЮЧЕНИЕ КОМПРЕССОРА???
Я почему спрашиваю, хочется определиться, у меня проблема в проводах или в плате. И если в проводах, то я бы просто протянул еще один проводок под капот, взамен закороченного.
Аватара пользователя
Urik
Капитан
Сообщения: 141
Зарегистрирован: 25 мар 2007 19:41
Автомобиль: Nissan MAXIMA A32, 1996, 2 литра, МКПП, 290 тысяч, Volvo S60 '08, 2.4л, 170 л.с.
Откуда: Москва, Нижний Новгород
Контактная информация:

Сообщение Urik »

Знатоки! Люди добрые. Ну подскажите чего делать то?
я все что знал, уже проверил.
как мне проводку прозвонить?
Аватара пользователя
Gamlet
Соавтор сайта
Сообщения: 3121
Зарегистрирован: 01 сен 2005 08:53
Автомобиль: Volvo S80 II, 2,5T
Откуда: Кисловодск - Краснодар
Контактная информация:

Сообщение Gamlet »

Что-то не так в схеме. Не показан датчик двойного давления. Есть другие схемы, с оригинальной терминалогией, на английском языке?
С уважением, Геннадий.
Аватара пользователя
Urik
Капитан
Сообщения: 141
Зарегистрирован: 25 мар 2007 19:41
Автомобиль: Nissan MAXIMA A32, 1996, 2 литра, МКПП, 290 тысяч, Volvo S60 '08, 2.4л, 170 л.с.
Откуда: Москва, Нижний Новгород
Контактная информация:

Re: Работа климата. Хитрый вопрос по электрике =)

Сообщение Urik »

Наконец-то дошли руки до кондея. Напомню, у меня не выключается компрессор кондея. работает всегда, даже когда климат в положении off. Ездил вчера к Стасу, он порекомендовал заменить датчик давления фреона в системе, который вкручивается сверху в осушитель или что-то такое, расположеный рядом с радиаторами, слева по ходу движения (имеет вид стаканчика, диаметром 50 мм).
Искал вчера на экзисте, идентифицировать его не смог. Помогите плиз с заказным номером? Картинка из экзиста прилагается.
ссылка на каталог - http://www.japancats.ru/nissan/Parts.as ... d=2A700017
Вложения
CImage.png
тах
Маршал
Сообщения: 9743
Зарегистрирован: 21 сен 2008 12:12
Автомобиль: А32 ЦЕФИРО 1998г 2.0 АКПП
Откуда: НОВОСИБИРСК

Re: Работа климата. Хитрый вопрос по электрике =)

Сообщение тах »

Urik писал(а):.. Картинка из экзиста прилагается...
ты его сфотой, а то так не понятно и по точнее, что Стас говорил напиши, к стати на нем должен быть написан номер
по этой ссылке можно найти: темы, мануал и другие вопросы Вас интересующие
КРАТКОЕ ОГЛАВЛЕНИЕ ФОРУМА. СПИСОК ОСНОВНЫХ ТЕМ
Аватара пользователя
jika
Лейтенант
Сообщения: 53
Зарегистрирован: 13 апр 2010 18:29
Автомобиль: Nissan maximaQX A32 3.0 АКПП 97г.в. Продана
Откуда: Россия, Брянск

Re: Работа климата. Хитрый вопрос по электрике =)

Сообщение jika »

92137-3E600 Вроде он
Аватара пользователя
cyborr
Подполковник
Сообщения: 325
Зарегистрирован: 09 июн 2010 00:52
Автомобиль: Nissan Maхima 2.0 МКПП 1997 г.в. рестайлинг
Откуда: Москва
Контактная информация:

Re: Работа климата. Хитрый вопрос по электрике =)

Сообщение cyborr »

Отвечу как могу, ибо излазил эту систему вдоль и поперёк.
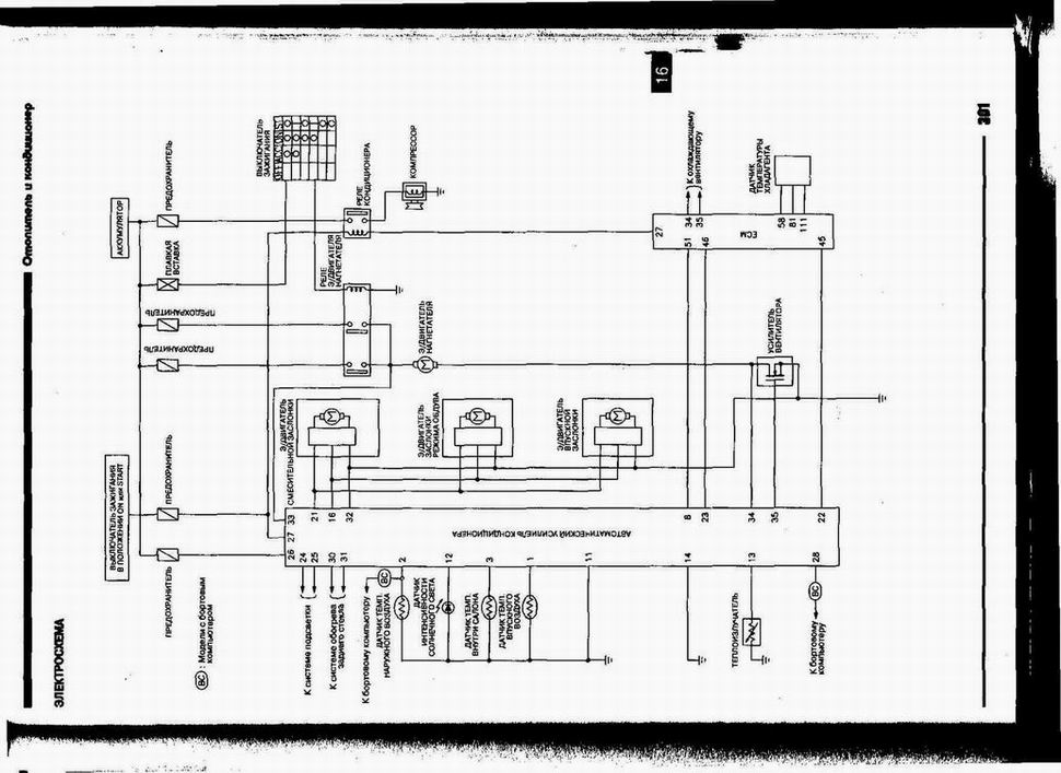
Сигнал на включение реле компрессора приходит от мозгов, кажется провод №21, см. схему. Если включается компр, то сработают и пропеллеры (они всгед работаю когда включён компрессор). Датчик на осушителе представляет собой всего лишь выключатель не более! Он может регировать только на наличие/отсутствие фреона в системе, либо его повышенное давление.
Вывод: если, отключая блок управления климатом, компрессор продолжает работать, то это либо залипше контакты реле (вынь его и проверь приходит ли на него управляющий сигнал - когда включаешь кондей один из контактов "падает" на массу), либо в мозгах которые постоянно выдаяю сигнал на включение (т.е. так же падает на массу).
Аватара пользователя
Urik
Капитан
Сообщения: 141
Зарегистрирован: 25 мар 2007 19:41
Автомобиль: Nissan MAXIMA A32, 1996, 2 литра, МКПП, 290 тысяч, Volvo S60 '08, 2.4л, 170 л.с.
Откуда: Москва, Нижний Новгород
Контактная информация:

Re: Работа климата. Хитрый вопрос по электрике =)

Сообщение Urik »

В общем так....
Проблему решили в официальном сервисе Ниссан в Нижнем Новгороде. Кстати взяли всего 1,5 рубля. Диагноз был поставлен такой же - виноват датчик, который видимо стоял неродной. Проблема была в том, что датчик со своей функцией справлялся и при понижении давления или повышении компрессор отрубал, но при этом он исключал из системы управления компрессором центральный блок управления. Сначала спецы приговорили мне датчик под замену, но пока занимались с другой проблемой (у меня еще была утечка из АКБ при стоянке порядка 140мА), им пришла в голову гениальная мысль, как можно восстановить нормальную логику работы компрессора без замены датчика, что они и сделали. Заменили неродной разьем на родной, чего-то там с проводами еще сделали (там смотреть неудобно, места мало, поэтому я так до конца и не понял что они там сделали)
Вот такой хеппи энд :-)
Всем спасибо за участие!
Ответить